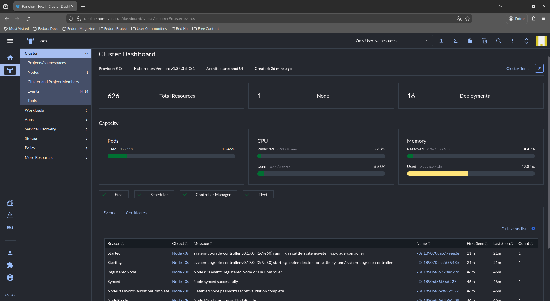
Instalação do K3s Single-Node com Rancher no Ubuntu 24.04
Este artigo demonstra como instalar um cluster Kubernetes leve (K3s) em nó único, e em seguida implantar o Rancher para gerenciamento centralizado do ambiente.
arquitetura é ideal para: Laboratórios, Ambientes de teste, POCs, Pequenas operações on-premise ou cloud[ Hits: 878 ]
Por: Daniel Lara Souza em 02/02/2026 | Blog: http://danniel-lara.blogspot.com/
Kubernetes leve (K3s) em nó único, com camada de gerenciamento centralizado através do Rancher. A solução oferece redução de 40% no consumo de recursos comparado ao Kubernetes tradicional, mantendo compatibilidade total com APIs padrão.
Subindo o Zabbix e Grafana no Podman com Pod
Implantando um Servidor de Backup com Bacula - Debian Squeeze
Instalação do Fedora Workstation 33
aaPanel - Um Painel de Hospedagem Gratuito e Poderoso
Subindo um Cluster Kubernetes no CentOS 8
Automação e Sensoreamento Remoto utilizando Software Livre "SCADA"
A importância do ensino de Arte Digital nas comunidades da periferia de São Paulo
A imbecilidade real revelada pela realidade virtual
Nenhum comentário foi encontrado.
File Browser: Crie sua Nuvem Pessoal Privada
A produção de áudio e vídeo no Linux e as distribuições dedicadas a esse fim
Criptografando sua Home com Gocryptfs para tristeza do meliante
A Involução do Linux e as Lambanças Desnecessárias desde o seu Lançamento
O Journal no Linux para a guarda e consulta de logs do sistema
Ocultando asteriscos ao digitar senha no Ubuntu
Ativar pacotes amd64v3 no Ubuntu
Continuando meus tópicos anteriores (12)
VoidBR - Void Linux adaptado ao Brasil. (0)









